-
Overview
-
IT infrastructure is rapidly changing to meet the needs of digital transformation. Users are working from anywhere and data and applications have migrated from the data center to clouds. Cloud infrastructure architects and operations teams now spend the majority of their time stitching together disparate services across multiple layers of the stack—each one with different performance, reliability, and security requirements.
Enterprises today have chosen a one-size-fits-all approach to this problem, which has led to a lack of visibility and control, thereby providing no means to accurately measure user application experience. The result is poor application experiences for users, increasing IT complexity, rising cloud costs, and wide security gaps.
This complexity requires radical rethinking on how modern applications are delivered and accessed. Verizon’s Multi-Cloud App Access Manager is a step in this direction.
Multi-Cloud App Access Manager is an Artificial Intelligence (AI) powered application access experience solution that allows accelerated multi-cloud migrations, enables your users to work globally and drives business agility through application access modernization. This can be done quickly and cost effectively powered by data insights and an ensemble of machine learning models.

Basic Architecture and Components
Multi-Cloud App Access Manager is made up of four major components:
- Multi-Cloud App Access Manager Edge - Multi-Cloud App Access Manager edges are data enforcers and sensors distributed across the globe that act as the ingress points for users when they need access to a given application.
- Application Access Layer - Multi-Cloud App Access Manager provides Zero Trust Access, app layer protection, and adaptive risk control by delivering the appropriate enterprise access across your organization working with compatible underlying infrastructure.
- Application Delivery Experience Layer - Multi-Cloud App Access Manager provides users fast access to the users accessing the application in available locations and the type of application accessed. It implements several techniques that help to bring content close to the user, reduce network latency and improve faster loading of web-based and non-web-based applications.
- Machine Learning Engine - Multi-Cloud App Access Manager’s machine learning engine provides the following recommendations, per customer, based on its learnings and the plan purchased:
- Cost and performance optimization
- Dynamic user risk score
- Infrastructure expansion based on user access.
-
In working with Verizon, you will have exposure to various segments to help with successful implementation of your Multi-Cloud App Access Manager.
To speed up the process, you should have ready all of the information needed for your install. The primary items needed for the service install are found later on within this welcome kit.
-
Your Order Manager will track the progression of the order and communicate updates as needed in the form of periodic emails and/or follow up calls to provide status on key milestones regarding the activation of your Multi-Cloud App Access Manager Service.
All orders are subject to verification and acceptance
To help prevent delays to the order
Capture critical provisioning information
Create local contact awareness
Promote on-time delivery
Customer satisfaction
Accuracy of service delivered
Primary Contact Order Verification Call (OVC)
● Call and send the Primary Contact the acknowledgement notification with the OVC form.
● Confirm the configuration with the Primary and/or Technical contact.
● If unable to speak with the Primary contact on the 1st day, the Order Manager will continue to send 2nd, 3rd day letters.
● If by the end of 4th day unable to confirm order, Order Manager will task sales for assistance.
Once we have gained the proper confirmations, your order will be submitted using standard interval and/or customer paid expedite (if needed). Dependent on your needs.
-
Your Client Onboarding team will help with your provisioning of Multi-Cloud App Access Manager order by capturing the required details from you and scheduling the detailed provisioning call where Verizon technical team will work with you to do the actual provisioning.
-
Order Verification Call
To complete your provisioning, the Client Onboarding contact will be assigned to your Multi-Cloud App Access Manager order and contact you to verify your order details and schedule a detailed provisioning call to do the actual provisioning.
This usually occurs within 2 business days after your order is submitted by your Verizon Account Team or through the Verizon Enterprise Center portal.
During the Order Verification Call, your Client Onboarding contact will outline your order details for the Multi-Cloud App Access Manager and provide a template to capture the information required for the provisioning.
Provisioning
The Client Onboarding contact will use the information captured during the order verification process to schedule a provisioning call with required stakeholders (both from your side and Verizon) for a successful provisioning.
Multi-Cloud App Access Manager needs to be provisioned and integrated with the application infrastructure and there are three major steps before it is ready for use:
- Cloud service provider – Customer provided Cloud Infrastructure service provider account details need to be configured in the Multi-Cloud App Access Manager. These details would have the credentials to discover, orchestrate, manage and monitor the Multi-Cloud App Access Manager Edge and connection with the applications.
- Identity Provider (IP) – Customer provided IP needs to be integrated with Identity source to allow or block the users when they are connecting to their enterprise applications using the Multi-Cloud App Access Manager Edge. Currently OKTA and Microsoft Azure Active Directory are supported as an identity source and Single Sign On (SSO) to enterprise applications. These can be done either through Application Programming Interface (API) token or Security Assertion Markup Language (SAML) integration.
- Application Onboarding - Application onboarding involves bringing an application behind the edge and route the user traffic via the edges. Administrators need to provide following information to onboard any application:
- Cloud Details
- Domain Name System (DNS) Information
- Secure Sockets Layer (SSL) Certification
- Optimization Configuration
- Security Policies
-
Multi-Cloud App Access Manager currently supports following public clouds as a managed Platform as a Service (PaaS) offering:
- Amazon web services (AWS)
- Microsoft Azure cloud (Azure)
- Google Cloud Platform (GCP)
-
Easily Manage your Services Online
The Verizon Enterprise Center makes it easy for you to monitor, manage, analyze and optimize your Verizon products and services online. Available seamlessly between desktop, tablet and smartphone – you can act on your crucial data wherever your work takes you.
-
-
Register for the Verizon Enterprise Center
- Go to sso.verizonenterprise.com/ or download the My Verizon for Enterprise mobile app
- Click the ‘Register’ link
- Enter the invitation code you received to complete registration.
-
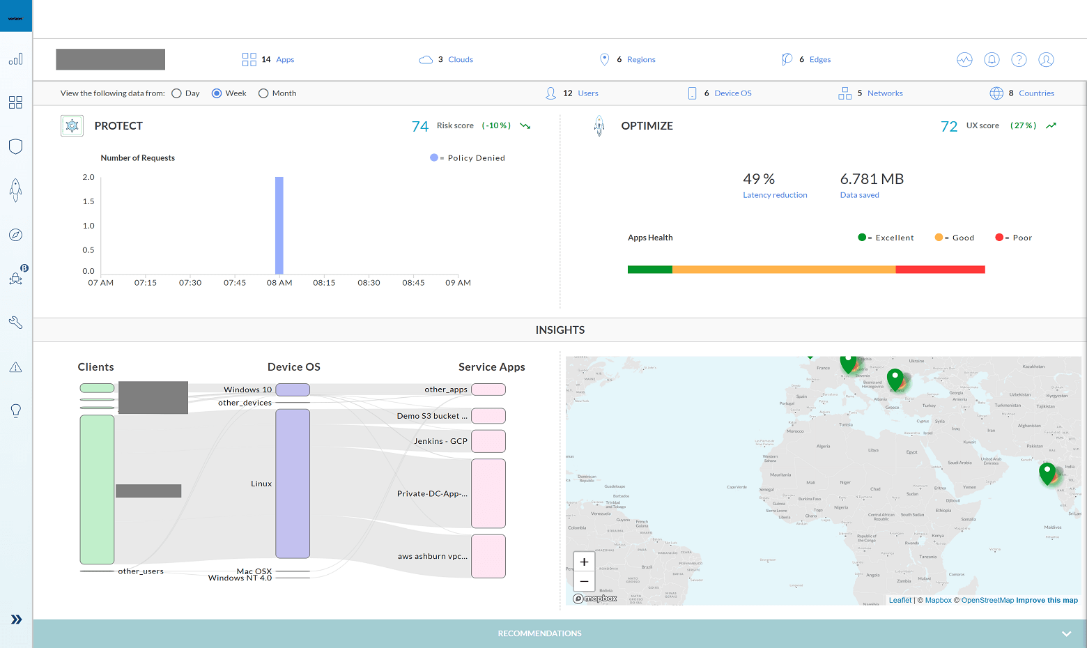
You can manage your optimized access to your application in a multi-cloud environment using Multi-Cloud App Access Manager Dashboard. The dashboard, a self-service portal available around the globe 24x7, provides granular insights on Multi-Cloud App Access Manager Edge, applications, identity federation, and much more details.
You can access the dashboard via Verizon Enterprise Center portal where you can:
- Gather data from the Multi-Cloud App Access Manager Edges to generate visibility into the session traffic for all users/apps or at a granular level for a single user/app session
- Define access policies based on risk posture of the user to manage insider threats
- Add/remove edges based on the recent user access pattern
- Quickly onboard enterprise applications for access through Multi-Cloud App Access Manager Edges
Please work with your Verizon Account Team to establish Verizon Enterprise Center entitlements within Multi-Cloud App Access Manager for your organization.
Steps to access Multi-Cloud App Access Manager Dashboard
- Access Verizon Enterprise Center portal at: https://sso.verizonenterprise.com/amserver/sso/login.go
The Business Sign In screen appears.
- Enter your username - When your Verizon Account Team sets up your Verizon Enterprise Center portal profile and entitlements, your organization’s primary contact will receive a username. You may also receive an invitation code via email with your login credentials.
- If you already have a profile in Verizon Enterprise Center portal, just use your existing user name and password.
- Click Sign In. The Sign In screen appears.
-
- Enter your password.
- Click Continue to reach the Verizon Enterprise Center portal home page.
-
- To access your Multi-Cloud App Access Manager:
- Click Manage Account at the top of the page. A drop-down menu appears.
- Click on View All in the Product Tools section. This will display all the product tools you have access to. You will find the Multi-Cloud App Access Manager under the Network Management column.
- Click on the Multi-Cloud App Access Manager link under the Network Management section. The Multi-Cloud App Access Manager Dashboard will appear in another browser window.
- To access your Multi-Cloud App Access Manager:
-
- The Multi-Cloud App Access Manager Dashboard will allow you to capture granular insights and control your applications access in the multi-cloud environment
-
You can manage your optimized access to your application in a multi-cloud environment using Multi-Cloud App Access Manager Dashboard. The dashboard, a self-service portal available around the globe 24x7, provides granular insights on Multi-Cloud App Access Manager Edge, applications, identity federation, and much more details.
You can access the dashboard via Verizon Enterprise Center portal where you can:
- Gather data from the Multi-Cloud App Access Manager Edges to generate visibility into the session traffic for all users/apps or at a granular level for a single user/app session
- Define access policies based on risk posture of the user to manage insider threats
- Add/remove edges based on the recent user access pattern
- Quickly onboard enterprise applications for access through Multi-Cloud App Access Manager Edges
Please work with your Verizon Account Team to establish Verizon Enterprise Center entitlements within Multi-Cloud App Access Manager for your organization.
Steps to access Multi-Cloud App Access Manager Dashboard
- Access Verizon Enterprise Center portal at: https://sso.verizonenterprise.com/amserver/sso/login.go
The Business Sign In screen appears.
- Enter your username - When your Verizon Account Team sets up your Verizon Enterprise Center portal profile and entitlements, your organization’s primary contact will receive a username. You may also receive an invitation code via email with your login credentials.
- If you already have a profile in Verizon Enterprise Center portal, just use your existing user name and password.
- Click Sign In. The Sign In screen appears.

- Enter your password.
- Click Continue to reach the Verizon Enterprise Center portal home page.

- To access your Multi-Cloud App Access Manager:
- Click Manage Account at the top of the page. A drop-down menu appears.
- Click on View All in the Product Tools section. This will display all the product tools you have access to. You will find the Multi-Cloud App Access Manager under the Network Management column.
- Click on the Multi-Cloud App Access Manager link under the Network Management section. The Multi-Cloud App Access Manager Dashboard will appear in another browser window.

- The Multi-Cloud App Access Manager Dashboard will allow you to capture granular insights and control your applications access in the multi-cloud environment

-
-
Training
The Customer Learning Portal provides Verizon Business customers with training and resources for products, systems and tools. To access the Customer Learning Portal, please go to: https://customertraining.verizon.com.
Service Contact Information
The matrix below will provide you with the contact information you would need to handle any issues that may arise with your Multi-Cloud App Access Manager:
Service issue
Verizon enterprise center tools and training
Verizon enterprise center portal
Verizon Enterprise Center Link
Service team
Contact Assigned Service Team or subscribe to Premium Client Services (PCS)
Call
https://enterprise.verizon.com/support/ > select support > select country
Verizon Enterprise Center live chat
Verizon Enterprise Center Link – Chat (available under “Support” > “Contact Us & Send Feedback”)
Account team
Contact assigned account team
Service issue
Billing
Be prepared with the following information:
Service Instance Identifier
Verizon enterprise center portal
Verizon Enterprise Center Link
Service team
Contact Assigned Service Team or subscribe to Premium Client Services (PCS)
Call
https://enterprise.verizon.com/support/ > select support > select country
Verizon enterprise center live chat
Verizon enterprise center link – Chat (available under “Support” > “Contact us & Send feedback”)
Account team
Contact assigned account team
Service issue
Order
Be prepared with the following information:
Service Instance Identifier
Verizon enterprise center portal
Verizon Enterprise Center Link
Service team
Contact Assigned Service Team or subscribe to Premium Client Services (PCS)
Call
https://enterprise.verizon.com/support/ > select support > select country
Verizon enterprise center live chat
Verizon enterprise center link – Chat (available under “Support” > “Contact us & Send feedback”)
Account team
Contact assigned account team
Multi-Cloud App Access Manager Edge are hosted in customer’s cloud accounts, lifecycle managed by Verizon. The Multi-Cloud App Access Manager Dashboard requires Identity and Access Management (IAM) access to Cloud provider accounts to orchestrate and connect to the applications. Application Programming Interface (API) credentials are needed for Identity Provider accounts as the solution works with user identity and application layer to enforce security and performance policies.
With Verizon Enterprise Center Mobile, you have access to information you need to manage your critical business functions on-the-go. You can manage your Verizon account from a smartphone or a tablet using the mobile application for single sign-on access to Verizon Enterprise Center, My Business Account.
Smartphone users can download an app from Google Play or the App Store that supports access to Verizon Enterprise Center, My Business, and Verizon portals. Simply search for “My Verizon Enterprise;” download the app; and conveniently launch right into Quick Tasks or sign in to your business portal for more management options. An icon is added to your phone’s home screen for easy access the next time you log in. Requirements are as follows:
- App Store: Apple iPhone models that have at least a 13.x iOS version in the U.S. on any carrier or Wi-Fi network.
- Google Play: Selected devices using an operating system of Android 5 or higher in the U.S. on any carrier or Wi-Fi network
You can also access Verizon Enterprise Center Mobile with a tablet by signing into a browser-based application at http://verizonenterprise.com. The tablet functionality will be the same as the smartphone app, supporting key business functions that vary by the users’ portal and permissions. Accessing the Verizon Enterprise Center from a mobile device or tablet will not provide the same options as the desktop version.
Verizon Enterprise Center portal users can use Quick Tasks for repairs, billing, and some wireless functions or sign-in to get access to key business functions delivering near real-time information to you.
Multi-Cloud App Access Manager provides detailed telemetry and insights through the administrative console which can be either exported to Customer provided Security Information and Event Management (SIEM) tool (for example Splunk) or downloaded as a JavaScript Object Notation (JSON) file.
Following reports are made available to the customer through the dashboard:
- User access logs
- User Risk Score
- UX Score
- Application access logs with performance stats
Multi-cloud App Access Manager utilizes CSP’s infrastructure to help optimize the user experience. Through various express lanes available with certain subscription plans in the platform, users get optimized ingress using CSP’s edge POPs and compliments the Multi-cloud App Access Manager to help with the overall response time for the users
Multi-cloud App Access Manager supports major Public Cloud service Providers (AWS, Azure, GCP), Private colocation providers and customer data centers.
With the Standard Plan, Multi-Cloud App Access Manager provides three optimization express lanes to experience when they access the applications. Each lane has unique capabilities to address different business and technical use cases.
Route Optimized routes the user traffic directly to the application region using Multi-Cloud App Access Manager Edge while using the Customer provided Internet as the transport.
Performance lane onboards the user to the nearest ingress cloud region and utilizes cloud network backbone to reach the destination application endpoint. Performance lane also provides caching and DNS based proximity routing so application content could be locally served to the users from ingress cloud region when available
Fast lane is used for best performance, levering CSP’s edge locations to onboard the users before connecting them to Multi-Cloud App Access Manager Edge hosted in the cloud regions. Fast lane can minimize the overall response time and help reduce the first mile latency.
- Identity federation for authentication and authorization
- Zero Trust Network Access policies
- Web Application Firewall (WAF) and Client IP reputation
- Continuous authorization using machine learning led User behavioral anomaly detection
- Distributed Denial-of-Service (DDoS)
The five gates helps prevent unauthorized access using Identity aware Zero Trust policies and uses WAF/Client IP rep to help with layer 7 attacks against known or unknown application vulnerabilities.
Yes, once the Multi-Cloud App Access Manager detects a new location for a user, the machine learning engine in the platform treats it as an authentication event and asks for additional factors to make sure that it is an authorized access from an authorized user. Administrators have an option in the platform to whitelist certain locations to avoid asking the additional factors from authorized users. As the platform learns new available user locations, it also recommends adding Multi-Cloud App Access Manager Edge in available regions to help improve the performance.
Criteria to add a new Multi-Cloud App Access Manager Edge:
- New application region
- New user locations
The Multi-Cloud App Access Manager also provides recommendations to add new edges based on user access patterns.
-
Multi-Cloud App Access Manager is available in two tiers: Essential and Standard. Pricing is based on the number of contracted users in the enterprise and the selected tier.

Yes, the product is available for trials in selected countries globally. Please contact your Verizon Account Team for assistance.
The edges are deployed as Kubernetes clusters which can scale up and down automatically based on load. It starts with t3.medium instance for compute which translates to 2 Central Processing Unit (CPU) cores, 4g Random-Access Memory (RAM) and 16g storage space..
Your Multi-Cloud App Access Manager order is visible in the Verizon Enterprise Center portal if you have the proper entitlements. There may be several reasons why you are unable to see your connection. One of the most common reasons is due to your Billing Account Number (BAN) not being associated with your credentials.
Please contact your Verizon Account Team for assistance.
If you have a question on your order prior to implementation, please contact your Order Manager or your primary service point of contact.
For post implementation, please open a trouble ticket through the Verizon Enterprise Center portal or contact the Verizon Enterprise Center Help Desk (8:00 AM – 8:00 PM ET).
Your billing terms are outlined in your Multi-Cloud App Access Manager contract and the Verizon Services Agreement.
Your Order Manager will inform you of when your services will begin billing via e-mail. You can also check your bill 24/7 via Verizon Enterprise Center portal
User Guides for billing and invoices are available on the Customer Learning portal (Click on the Training link on the left for more details).
- Online Inquiries for all Services: When viewing your invoice online in Verizon Enterprise Center portal at www.verizonenterprise.com click “Create an Invoice Inquiry” from the Invoice Summary screen and follow the instructions to create and monitor an online inquiry. You may also track or create a trouble ticket from the portal homepage under the “Quick Tasks'' section (no login required).
- Live Chat: you can chat online with Verizon Customer Care which can be accessed from the Support tab.
Services and/or features are not available in all countries/locations, and may be procured from in-country providers in select countries. We continue to expand our service availability around the world. Please consult your Verizon representative for service availability. Contact us.

