-
Overview
-
Secure Cloud Interconnect (SCI) enables you to simply, securely and reliably connect your Private IP network to Verizon’s ecosystem of leading cloud service provider networks by creating private gateway connections which are completely separated from the public Internet.
Leveraging the high-performing connections of our global Private IP network, Secure Cloud Interconnect can securely connect you to cloud service provider networks around the globe as part of our Network as a Service foundation.
The Verizon Wireless Private Network and Verizon Virtual Hosted Network Services can be bundled with Secure Cloud Interconnect for an integrated solution customized to your needs.
Workload movement and interactions between cloud service providers can be enabled by creating private cloud-to-cloud communication.
The graphic below shows the network topology of the Verizon Private IP network with Private IP Site(s) connectivity and optional Verizon Wireless Private Network or Verizon Virtual Hosted Network Services with Secure Cloud Interconnect Private IP Gateway connections into cloud service provider networks.

Note: Please contact your Verizon Account Team for service providers not mentioned in the “Cloud Service Providers” section.
-
Your Verizon team
-
Your team will help guide you through the full scope of services being provided from contract signature to support. Support is provided via phone and email correspondence.
Order Manager
Your Order Manager will track the progression of the order and communicate updates as needed in the form of periodic emails and/or follow up calls to provide status on key milestones regarding the delivery of your Secure Cloud Interconnect Service.
The Order Manager will be contacting you to review the order details. A few key steps occur during this process. Our goal is to keep you informed and aware of all the steps.
Note: E-mail communication sent by your assigned Order Manager will contain their contact information along with escalation contact information in the signature section of the e-mail. You would receive an e-mail from customercare@verizon.com with your designated Order Manager's name.
All orders are subject to verification and acceptance ✓ To help prevent delays to the order
✓ Capture critical site information
✓ Create local contact awareness
✓ Promote on-time delivery
✓ Customer satisfaction
✓ Accuracy of service delivered
During the Primary Contact Order Verification Call
The Order Manager will:
- Call and send the primary customer contact the acknowledgement notification with the Order Verification Call (OVC) form.
- Confirm the configuration with the primary and/or technical contact.
- If unable to speak with the primary contact on 1st day, the Order Manager will continue to send 2nd, 3rd day letters.
- If by the end of the 4th day the Order Manager is still unable to confirm the order, the Order Manager will contact sales for assistance.
Once the Order Manager has gained the proper confirmations, your order will be submitted to provisioning using the standard delivery interval of 1 day.
-
SCI peering services
-
The Verizon Private IP Gateway feature Secure Cloud Interconnect (SCI) Customer Connection provides a virtual connection from your Private IP Virtual Private Network (named VPN A) to a peering location with the cloud service provider network. Instead of the product name Private IP Gateway, the Welcome Kit uses the feature name SCI Customer Connection or Connection to refer to the ordered service.
In case multiple locations and/or multiple peering services are required, multiple SCI Customer Connections need to be ordered.
The SCI Customer Connection can be configured for one of the below four peering services. The availability of the peering services can be different per location based on Verizon or partner capabilities:
- The customer dedicated private peering service connects to the cloud service provider for infrastructure services, referenced by Verizon as Virtual Private Cloud (VPC). This peering model operates typically with private IP addresses (RFC1918) and does not require a Network Address Translation.
Examples of such peering services are: Amazon Direct Connect private peering and Microsoft ExpressRoute private peering.

- The customer dedicated public peering service with Verizon provided Network Address Translation and a fixed assigned Verizon Public IP address. It connects to the cloud service provider for platform or software services, referenced by Verizon as non-Virtual Private Cloud (non-VPC).
Examples of such peering services are: Amazon Direct Connect public peering and Microsoft ExpressRoute Microsoft peering.

- The customer dedicated public peering service with customer provided Network Address Translation and a Public IP address assigned and owned by you. It connects to the cloud service provider for platform or software services, referenced by Verizon as non-Virtual Private Cloud (non-VPC).
Examples of such peering services are: Amazon Direct Connect public peering and Microsoft ExpressRoute Microsoft peering.
Note: For this option you use a separate Private IP VPN B to communicate between your Public IP Network Address Translation function and the cloud service provider. You need to provide your own Public IP address and validate the address with the dedicated public peering service of the cloud service provider.

- The customer shared public peering service connects to the cloud service provider for platform or software services, referenced by Verizon as Shared cloud. This peering service always includes Verizon Network Address Translation and a fixed assigned Verizon public IP address.
Examples of such peering services are: Carrier Peering for Google Cloud Platform / Google Workspace and Salesforce.

Note: For options 2, 3 and 4 the maximum number of routes supported by the customer Private IP VPN A and B needs to be verified and potentially upgraded before ordering this peering service. When the maximum amount is exceeded the Private IP VPN stops learning additional required routes which causes certain cloud service provider services to be unreachable.
- The customer dedicated private peering service connects to the cloud service provider for infrastructure services, referenced by Verizon as Virtual Private Cloud (VPC). This peering model operates typically with private IP addresses (RFC1918) and does not require a Network Address Translation.
-
SCI configuration fields
-
During the sales and contracting phase the following SCI Customer Connection configuration fields have been completed:
- Partner Name: Select the required cloud service provider.
- Partner Location: Select the required interconnect location between Verizon and the cloud service provider.
Note: From this location the cloud service provider transports the data to the cloud region where the cloud service is hosted.
- Partner Service: Select the required SCI peering service.
Note: See the SCI peering services section.
- Type of Cloud: The cloud type (VPC, Non-VPC or Shared) is automatically provided based on the SCI peering service selected.
- Data Plan: Select the Data Plan. Please check the SCI Data Plan and Aggregated Billing section in this Welcome Kit.
- Aggregated Billing: Select No or Yes. Please check the SCI Data Plan and Aggregated Billing section in this Welcome Kit.
- Aggregated Billing Region: The Aggregated Billing Region (US, LATAM, EMEA or APAC) is automatically selected based on the configured partner location.
- Enhanced Services: Leave empty or select Verizon Virtual Hosted Network Services
Note: When you select Hosted Network Services you need to add the extra service to the order as well. The SCI traffic will then be forwarded to a Hosted Network Services firewall which will forward the traffic to the customer Private IP VPN configured for the SCI Customer Connection.
-
SCI Data Plans and Aggregated Billing
-
The SCI Customer Connection monthly consumed data volume is charged based on the Data Plan.
The SCI Customer Connection Data Plan field can be configured for a non-committed Usage Plan or committed Data Plan. The charging rules are as follows:
- The non-committed Usage Plan charges the monthly consumed data volume in gigabytes at the Usage price per gigabyte.
- The monthly committed Data Plan (e.g. 1,000 gigabytes) charges the Data Plan monthly recurring charge. When the Data Plan is exceeded the overage is charged based on the Data Plan overage price per gigabyte.
Note: Please contact your Verizon Account Team for the SCI pricing details.
The SCI Customer Connection Aggregated Billing field is set to No or Yes:
- When set to No, then the monthly consumed data volume is individually charged according to the Data Plan field.
- When set to Yes, then the monthly consumed data volume is charged according to the SCI Aggregated Billing rules.
The SCI Aggregated Billing rules will sum the SCI Customer Connections data volumes for those connections which have the same billing account number and are in the same Aggregated Billing Region. This data volume is called the Aggregation Pool data volume. The Aggregation Pool data volume is assigned to the SCI Customer Connection with the Data Plan.
Note: The SCI Aggregated Billing Regions are: US, EMEA, APAC and LATAM.

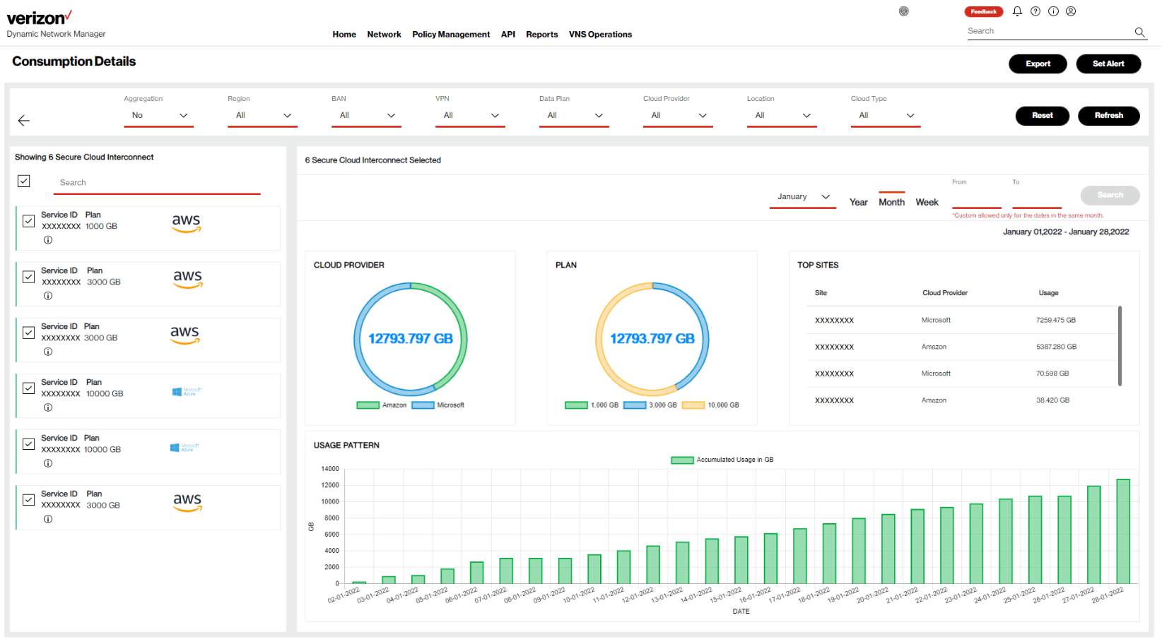
On the left-hand side of the picture above there are six SCI Customer Connections with Aggregated Billing field set to No. These are individually charged.
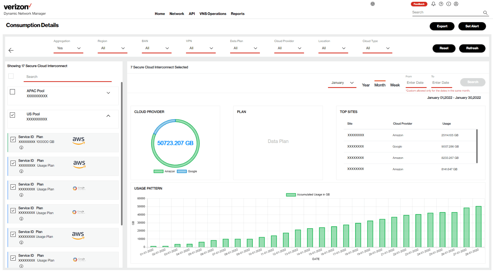
On the right-hand side there are six SCI Customer Connections with Aggregated Billing field set to Yes.
Aggregated Billing will charge the Aggregation Pool data volume to the SCI Customer connection marked in red. The Aggregated Billing SCI Customer Connections marked in blue will not be charged.
- The SCI Customer Connection needs to be ordered with the Aggregated Billing field set to Yes
- The SCI Customer Connection needs to be ordered in the same Aggregated Billing Region. In case a partner location outside the Aggregated Billing Region is used then a new Aggregation Pool is created, which should have a new Data Plan as well.
- The SCI Customer Connection needs to be ordered on the same billing account number. In case a different billing account number is used then a new Aggregation Pool is created, which should have a new Data Plan as well.
- The first SCI Customer Connection should be ordered with a Data Plan to which the Aggregation Pool volume will be charged. In case multiple SCI Customer Connections are ordered with a Data Plan the committed volumes are summed before calculating the overage. The overage is charged to the largest Data Plan. Multiple Data Plans in the Aggregation Pool should be prevented.
- The following SCI Customer Connections should be ordered with a Usage Plan. Each SCI Customer Connection Usage Plan volume will be added to the Aggregation Pool volume which is charged to the SCI Customer Connection with the Data Plan. In case there are only Usage Plans in the Aggregation Pool, then the pool volume is charged as Usage Plan which should be prevented.
Note: The recommended Aggregation Pool setup is to have one large shared Data Plan in each Aggregation Pool with only additional Usage Plans because a larger Data Plan provides lower cost per gigabyte.
- When you change the Aggregated Billing field from No to Yes, the SCI Customer Connection becomes part of the Aggregation Pool defined by the current assigned billing account number and the partner location which defines the Aggregated Billing Region. Make sure to change the Data Plan field to Usage or Data Plan according to the recommended Aggregation Pool setup.
Note: In case the current assigned billing account number does not match with the desired Aggregation Pool billing account number, please contact your Verizon Account Team before changing Aggregated Billing field to Yes.
- When you change the Aggregated Billing field from Yes to No, the SCI Customer Connection leaves the Aggregation Pool defined by the current assigned billing account number and the partner location which defines the Aggregated Billing Region. Make sure to change the Data Plan field to the desired Usage or Data Plan as the SCI Customer Connection will be charged based on the Data Plan field.
Note: In case the SCI Customer Connection was the large shared Data Plan of the Aggregation Pool, then change another existing SCI Customer Connection in the same Aggregation Pool from a Usage Plan to a large shared Data Plan to avoid the Aggregation Pool being charged as Usage.
- When you change the Data Plan field from Data Plan to Usage Plan while the Aggregated Billing field is set to Yes, and in case the SCI Customer Connection is the large shared Data Plan of the Aggregation Pool, then change another existing SCI Customer Connection in the same Aggregation Pool from a Usage Plan to a large shared Data Plan to avoid the Aggregation Pool being charged as Usage.
- When you change the Data Plan field from a Usage Plan to a large shared Data Plan while the Aggregated Billing field is set to Yes, please make sure you change the existing large shared Data Plan in the Aggregation Pool to a Usage Plan to avoid multiple Data Plans being charged.
- When you disconnect an SCI Customer Connection with a Data Plan while the Aggregated Billing field is set to Yes, and in case the SCI Customer Connection is the large shared Data Plan of the Aggregation Pool, then change another existing SCI Customer Connection in the same Aggregation Pool from a Usage Plan to a large shared Data Plan to avoid the Aggregation Pool being charged as Usage.
To complete your signed order, a Verizon Order Manager or a Service Contact will be assigned to your Secure Cloud Interconnect order and contact you by phone to verify your order details. This usually occurs within 4 business days after your order is submitted.
The following fields require configuration:
- BAN: The Billing Account Number (BAN) will now be assigned to the connection. Please check the SCI Data Plan and Aggregated Billing section of this Welcome Kit to understand which billing account number should be assigned.
Note: Please work with your Verizon Account Team to entitle your Virtual Enterprise Center user to the required BAN’s because Dynamic Network Manager will only show the SCI Customer Connections which match with the entitled BAN’s.
- VPN Name: Select the customer Private IP VPN for the SCI Customer Connection.
- Customer ID: This field provides you the possibility to cross reference the SCI Customer Connection with your cloud service provider customer identification number.
The following numbers can be used per cloud service provider:- Amazon: Amazon Account ID is optional.
- Equinix:
- In case of partner service Amazon, the Amazon Account ID is mandatory because it is required for creating the Equinix Cloud Exchange Fabric virtual connections.
- In case of partner service SAP, the SAP Cloud Peering Authorization Key is mandatory because SAP first needs to approve the SCI Customer Connection and it is required for the Equinix Cloud Exchange Fabric virtual connections.
- Microsoft: Microsoft Subscription ID is optional.
- Google Carrier Interconnect: Google Cloud Project ID is optional.
- Google Carrier peering: Google Cloud Platform / Google Workspace ID is optional.
- Oracle: Oracle Account ID is optional.
- IBM: IBM Cloud Console Ticket ID (Case ID) is mandatory because IBM first needs to approve the SCI Customer Connection.
- SAP: Cloud Peering Authorization Key is mandatory because SAP first needs to approve the SCI Customer Connection.
- Salesforce: Salesforce Account ID is optional.
Note: The SCI Customer Connection can be delivered without the optional customer identification numbers or can be self-defined by providing your own connection identifier.
- Customer Service ID: This field provides you the possibility to cross reference the SCI Customer Connection with your cloud service provider service key.
The following keys can be used per cloud service provider:- Amazon: Amazon Account ID is optional.
- Microsoft: Microsoft ExpressRoute Service Key is optional.
For all other cloud service providers, you can leave this field empty.
Note: The SCI Customer Connection can be ordered without a service key. You can provide the service key during the SCI Customer Connection activation phase. Please refer to the SCI Activation phase in the Welcome Kit for further details.
Upon a successful Order Verification Call, your order will be submitted for provisioning. The provisioning is automated and takes place in 1 business day. The SCI Customer Connection will be automatically made available in Dynamic Network Manager.
The by default applied SCI Customer Connection network settings can be verified in the Dynamic Network Manager submenu Network Settings. In case a change is needed please contact your Verizon Account Team. Below are the most common change requests:
- The SCI Customer Connection for Amazon private peering is configured with Distribute List Default Only setting to prevent exceeding the Amazon Direct Connect route quota.
This setting can be removed or replaced with Distribute List Remove Default in case your customer Private IP VPN number of routes is below the quota.
In case your customer Private IP VPN exceeds Amazon route quota or only specific routes need to be advertised then a Border Gateway Protocol (BGP) Community route filter can be configured.
For the BGP Community route filter the routes (which can also be summarised routes) need to be tagged with the BGP Community value on the customer edge routers.
- The SCI Customer Connection for Microsoft private peering is configured without route filter.
The Distribute List Remove Default setting can be added to prevent the SCI Customer Connection to become the default gateway for the Azure Virtual Network in case your customer Private IP VPN holds a default route.
In case your customer Private IP VPN exceeds Microsoft route quota or to advertise only specific routes a Border Gateway Protocol (BGP) Community route filter can be configured.
For the BGP Community route filter the routes (which can also be summarised routes) need to be tagged with the BGP Community value on the customer edge routers.
- The SCI Customer Connection for Google Carrier Interconnect for Google Cloud private peering is configured without route filter.
The Distribute List Remove Default setting can be added to prevent the SCI Customer Connection to become the default gateway for the Google Cloud in case your customer’s Private IP VPN holds a default route.
In case your customer’s Private IP VPN exceeds Google route quota or to advertise only specific routes a Border Gateway Protocol (BGP) Community route filter can be configured.
For the BGP Community route filter the routes (which can also be summarised routes) need to be tagged with the BGP Community value on the customer edge routers.
- The SCI Customer Connection BGP route preference setting is based on Autonomous System (AS) path length which is default not modified.
AS path prepending in and/or out can be requested to make an SCI Customer Connection less preferred.
- The SCI Customer Connection maximum supported routes setting is configured according to the maximum routes of the selected Private IP VPN.
This value needs to support the extra amount of routes received by the SCI Customer Connection peering service. The value can be increased.
Note: Please contact your Account Manager if you need to increase this value.
Note: The dedicated public peering service amount of received routes is controlled by the customer cloud configuration. Please check how many routes your Private IP VPN will receive.
Note: The shared public peering service amount of received routes is controlled by the cloud service providers. Please check how many routes your Private IP VPN will receive.
- The SCI Customer Connection Extranet to the customer Private IP VPN setting is by default set to Spoke which prevents the exchange of routes between SCI Customer Connections.
In case route exchange is required between two or more SCI Customer Connections then this configuration can be modified to Hub which creates the private cloud to cloud communication.
-
Your SCI Customer Connection Activation requires you to login to the Verizon Enterprise Center portal and select the Dynamic Network Manager (DNM) tool. In the Network menu, select SCI which will list the SCI Customer Connections. Filter the SCI Customer Connection based on your Customer ID.
Per cloud service provider, there are different Activation methods which can be divided into two main options with or without Service Key.
In case your connection shows the “Establish Connection” button then you require the Service Key.
- You click the button and the service activation screen will ask you for your Service Key:
- For Amazon, the Service Key is your Amazon Account ID number. You can login to your Amazon account to find your Account ID number under Account settings.
- For Microsoft, the Service Key is the ExpressRoute Service Key which now can be created in your Microsoft Azure account under ExpressRoute for Verizon. The Peering location needs to match the ordered SCI partner location.
- For Google, the Service Keys are the two Partner Interconnect pairing keys, which now can be created in your Google project by creating two zone redundant VLAN Attachments for Verizon. The zone 1 and zone 2 pairing keys are respectively the DNM primary and the secondary Service Keys.
- For Oracle, the Service Key is the Virtual Circuit Oracle Cloud ID (VC-OCID), which now can be created in your Oracle account by creating an Oracle Fast Connect circuit for your Verizon SCI partner location.
- You enter the Service Key into the service activation screen and press confirm activation. The connection will now be established and configured.
Note: For Microsoft public peering customers provided Network Address Translation (NAT), you need to enter your Public IP Address as well.
- You then check your cloud service provider account to accept the connection:
- For Amazon you will find that there are two new hosted virtual interfaces created in the Direct Connect menu.
The dedicated private peering creates interfaces of type private. These need to be accepted and connected to a direct connect gateway or a virtual private gateway.
The dedicated public peering creates interfaces of type public in status “Confirming”. These need to be accepted to change to status “Verifying”.
- In case of dedicated public peering with Verizon provided NAT you have to contact the Verizon Account Team to ask them to validate the Verizon Public IP address with Amazon of the SCI Customer Connection.
- In case of dedicated public peering customer provided NAT you have to contact Amazon to validate and add your Public IP address to the created public interface.
After Amazon completed the validation, the public interface changes to status “Available”.
- For Microsoft you will find that the ExpressRoute circuit Provider status is changed to “Provisioned”.
The dedicated private peering creates the Azure private peering. The private peering can now be connected to an ExpressRoute Gateway, which provides network connectivity to your Azure Virtual Network.
The dedicated public peering creates the Microsoft peering.
- In case of dedicated public peering with Verizon provided Network Address Translation (NAT) the advertised Public IP address is already validated by Microsoft and shows status “Configured”.
- In case of dedicated public peering customer provided Network Address Translation (NAT), your advertised Public IP address will show status “Validation needed”. You have to contact Microsoft to validate your Public IP address.
For each case related to the dedicated public peering, the ExpressRoute circuit then needs to be added to a Route filter, which starts the Microsoft peering route advertisement from Microsoft to your SCI Customer Connection.
- For Google you will find that there are two new VLAN Attachment circuits created. You need to enable them to pass traffic to the Google Cloud Router.
- For Oracle you will find that there are two Virtual Circuits created and ready for traffic.
- For Amazon you will find that there are two new hosted virtual interfaces created in the Direct Connect menu.
- You then use the diagnostics submenu and select the ping command to verify if the established connection responds to a ping and by clicking the “Show BGP Status” button to verify if BGP is Up.
In case your connection does not show the “Establish Connection” button, then you do not require the Service Key and you need to follow the process below:
- For IBM, you then enter the SCI configuration details into the IBM Cloud Console Ticket.
- For SAP, you need to provide SAP with the SCI configuration details referring to your Cloud Peering Authorization Key.
- For Equinix, you contact your Verizon Account Team to create the Equinix Cloud Exchange Fabric virtual connections to connect the SCI Customer Connection to the selected partner service:
- In case of partner service Amazon, Verizon will take the Amazon Account ID listed in the Customer ID field to create two new Amazon Direct Connect hosted connections. After accepting the connections, you can configure the Amazon virtual interfaces based on the SCI Customer Connection IP and BGP information in the Details submenu and extra details in the Network Settings submenu.
Note:This Equinix partner service Amazon option allows you to configure Amazon Transit Virtual Interfaces which are required for the Amazon Transit Gateway. - In the case of partner service SAP, Verizon will take the SAP Cloud Peering Authorization Key listed in the Customer ID field to create two virtual connections to SAP. You then work with SAP to configure the virtual connections based on the SCI Customer Connection IP and BGP information in the Details submenu and extra details in the Network Settings submenu.
- In case of partner service Amazon, Verizon will take the Amazon Account ID listed in the Customer ID field to create two new Amazon Direct Connect hosted connections. After accepting the connections, you can configure the Amazon virtual interfaces based on the SCI Customer Connection IP and BGP information in the Details submenu and extra details in the Network Settings submenu.
- For Google service Google Cloud Platform / Google Workspace, you then use “Admin Status” pencil in DNM to administratively enable (no-shutdown) the connection because it is default disabled.
- For Salesforce service Salesforce, you then use “Admin Status” pencil in DNM to administratively enable (no-shutdown) the connection because it is default disabled.
- You click the button and the service activation screen will ask you for your Service Key:
-
Cloud Service Providers
-
To facilitate the activation & deactivation of your SCI Customer Connection we have created more detailed step by step operational procedures per cloud service provider.
Click on your cloud service provider to access the procedures:
- Amazon - Direct Connect
- Google - Carrier peering for Google Cloud Platform / Google Workspace
- Google - Carrier Interconnect for Google Cloud
- IBM - Direct Link Connect Classic
- Microsoft - ExpressRoute for Azure
- Oracle - FastConnect Classic (private and public peering)
- Oracle - FastConnect (private peering)
- SAP
- Salesforce
-
Service disruptions can hurt a company's bottom line and compromise an organization's mission. The economic and reputational imperatives of the current market have shifted the discussion from IT disaster recovery to an enterprise-wide business continuity focus.
Organizations of all sizes and industry types should have ongoing, enterprise-wide Business Continuity Programs that develop, prepare and exercise the various areas of continuity from critical business processes to IT service availability. The Business Continuity Program should address areas such as Emergency Response, Impact Analysis, Business Continuity Plans, Disaster Recovery Plans, Supplier Plans, Exercises, and ongoing Business Continuity program management.
The goals of today’s most relevant Business Continuity Programs are those providing organizations with an enterprise-wide business continuity focus, that not only includes strategizing and planning for IT service availability and disaster recovery but also addresses the ability to manage all areas of critical and continuity activities of the program to help prepare and mitigate the impact from ever-increasing risks threatening to interrupt organizations’ critical processes.
Verizon helps our customers to effectively prepare and maintain continuity during planned and unplanned events to help reduce the risk and impact from disruptions. Please contact your Verizon Account Team for further assistance.
-
Easily Manage your Services Online
The Verizon Enterprise Center makes it easy for you to monitor, manage, analyze and optimize your Verizon products and services online. Available seamlessly between desktop, tablet and smartphone – you can act on your crucial data wherever your work takes you.
-
-
Register for the Verizon Enterprise Center
- Go to sso.verizonenterprise.com/ or download the My Verizon for Enterprise mobile app
- Click the ‘Register’ link
- Enter the invitation code you received to complete registration.
-
-
In the Verizon Enterprise Center portal you can manage your SCI Customer Connection by using the Dynamic Network Manager tool.
To access Dynamic Network Manager you need to:
- Select Manage Account at the top of the page. A drop-down menu appears.
- Select Dynamic Network Manager in the Product Tools section.
-

Note: Please work with your Verizon Account Team to verify your access to Dynamic Network Manager via the Verizon Enterprise Center portal.
Note: Please work with your Verizon Account Team to entitle your Verizon Enterprise Center user account to the Billing Account Number (BAN) assigned to your SCI Customer Connection because Dynamic Network Manager will only show you the SCI Customer Connections assigned to the BAN you are entitled to.
In Dynamic Network Manager you can use two SCI menus:
- SCI Customer Connection Report
- SCI Customer Consumption Report
To access the SCI Customer Connection Report you need to:- Select Network at the top of the page
- Select SCI View all
Then Dynamic Network Manager will show you the SCI Customer Connection Report like the example below:

You can identify your SCI Customer Connection by using different filters or search criteria. The connection will show you the main order details:
- Service ID
- Partner Name
- Partner Location
- Partner Service
- Data Plan
- Aggregation
- Region
- BAN
- Customer ID
- Customer Service Key (ID)
The SCI Customer Connection Report screen will also provide you with the following network functions:
- Establish connection button
- Deactivate connection button
- Connection details button
- BGP Status button
- Modify the interface Admin Status of the connection
- Description field
By clicking the “+” button you can access submenus like Connection Details, Network Settings, Servers, Order History, Virtual Services, VPN’s, Utilization (in megabits per second), Usage (in gigabytes), Diagnostics and Differentiated Services Code Point (DSCP) Details.
To access the SCI Customer Consumption Report you need to:
- Select Reports at the top of the page
- Select SCI Consumption
You can select a specific month or year and then press the “Search” button then Dynamic Network Manager will show you the SCI Customer Consumption Report Summary like the example below:

In the summary screen you can press “Detailed View” to get the Detailed Consumption Report which allows you to:
- View non-aggregated connection data volumes
- View Aggregation Pool data volumes
- Set Email Alert Thresholds
- Export SCI Customer Connection data volumes to a file
Dynamic Network Manager will show you the Consumption Details for non-aggregated connections when you set the Aggregation filter to “No” like the example below:

Dynamic Network Manager will show you the Consumption Details for aggregated connections when you set the Aggregation filter to “Yes” like the example below:

The Consumption Details will then show the Aggregation Pools based on the Aggregated Billing Region and Billing Account Number. The pool check box allows you to expand the pool to view the individual aggregated connections.
-
-
The Customer Learning Portal provides Verizon Business customers with training and resources for products, systems and tools. To access the Customer Learning Portal, please go to: https://customertraining.verizon.com.
The following Self-Paced Trainings are available:
- Dynamic Network Manager - Secure Cloud Interconnect – Network Connection
- Dynamic Network Manager - Secure Cloud Interconnect - Consumption Reports
The requirement for Secure Cloud Interconnect can be met via one or more of the following:
- For a site-to-cloud configuration, at least one Private IP connection and a SCI Customer Connection.
- For a cloud-to-cloud configuration, at least two SCI Customer Connections on a Private IP VPN.
- For multiple wireless devices and no physical/landline location, one Private IP wireless gateway and one SCI Customer Connection.
This important call with your Order Manager confirms the configuration and technical details you need for your service to work for you. While you may have discussed some configuration details with your sales person, it’s important to review with your Order Manager the entire configuration.
Please refer to the “Cloud Service Provider” section in the navigation area.
Often your Cloud Service Provider (CSP) requires information related to your SCI Customer Connection. To obtain this information, you should log in to Dynamic Network Manager, and you will be able to find the configuration required by your CSP.
CSPs may often ask for details such as:
- IP addresses
- Virtual Local Area Network (VLAN) IDs
- Autonomous System Number
With Verizon Enterprise Center Mobile, you have access to information you need to manage your critical business functions on-the-go. You can manage your Verizon account from a smartphone or a tablet using the mobile application for single sign-on access to Verizon Enterprise Center, My Business Account.
Smartphone users can download an app from Google Play or the App Store that supports access to Verizon Enterprise Center, My Business, and Verizon portals. Simply search for “My Verizon Enterprise;” download the app; and conveniently launch right into Quick Tasks or sign in to your business portal for more management options. An icon is added to your phone’s home screen for easy access the next time you log in. Requirements are as follows:
- App Store: Apple iPhone models that have at least a 13.x iOS version in the U.S. on any carrier or Wi-Fi network.
- Google Play: Selected devices using an operating system of Android 5 or higher in the U.S. on any carrier or Wi-Fi network
You can also access Verizon Enterprise Center Mobile with a tablet by signing into a browser-based application at http://verizonenterprise.com. The tablet functionality will be the same as the smartphone app, supporting key business functions that vary by the users’ portal and permissions. Accessing the Verizon Enterprise Center from a mobile device or tablet will not provide the same options as the desktop version.
Verizon Enterprise Center portal users can use Quick Tasks for repairs, billing, and some wireless functions or sign-in to get access to key business functions delivering near real-time information to you.
Verizon is committed to providing a high level of performance for Secure Cloud Interconnect which is demonstrated by the Service Level Agreements outlined in the Private IP Service Level Agreements (SLAs) for Secure Cloud Interconnect.
For more information regarding the SLAs, reference the applicable Private IP Gateway service Secure Cloud Interconnect in the Private IP Service Guide.
Private IP customers will be able to use the Differentiated Services Code Point (DSCP) Rewrite feature in Dynamic Network Manager to set QoS on incoming packets from Cloud Service Providers (CSPs) to prioritize the delivery of applications across the Private IP network.
For details on QoS, please refer to the Private IP Welcome Kit.
With Dynamic Network Manager, you have the ability to review daily usage reports that show the amount of data that has been transferred over the connection for the month to date. You can also view traffic patterns for the inbound and outbound traffic and set usage alerts via Dynamic Network Manager.
Customer Application Programming Interfaces’ (APIs’) are only available for Enterprise customers on Verizon Rapid Delivery contracts and are not available for U.S. Federal Agencies. Management APIs’ enable you to better manage your Secure Cloud Interconnect service with the ability to create your own reports.
There are two types of Management APIs’: Billing Usage API and Utilization API.
- With the Billing Usage Application Programming Interface (API), you can view the traffic upon which your invoice is based directly from your own portal without having to log into the Verizon Enterprise Center. With this API, you can see the total gigabytes of data which are passed over a SCI Customer Connection for a specified date range.
Both ingress and egress traffic can be viewed. You are able to specify the traffic which you would like to see by providing the Billing Account Number (BAN) ID, month, and year. You have the option to enter a start date and end date in the month.
- With the Utilization Application Programming Interface (API), you can view your peak utilization and through-put data which could be used to identify applications driving peak traffic and monitor the actual spikes in traffic. The data will be published in megabits per second of data which are passed over a SCI Customer Connection at 15-minute intervals.
Both ingress and egress traffic can be viewed, and the data is refreshed every hour. You are required to provide the SCI Customer Connection Service ID. You have the option to enter a start date and end date in the month.
The start and end dates are restricted to the 30/31 days in the month selected. If a start and end date are not provided, the data will be automatically pulled for the entire month. You will see usage detail for that Service ID for the specified date range.
With the SCI Customer Connection you have high bandwidth capability which reduces the need for capacity planning. The connection enables you to get the full flexibility you would expect from your cloud resources.
Secure Cloud Interconnect can now be ordered with Virtual Network Services, which is a comprehensive suite of network services that supports virtual network functions using Verizon’s Hosted Network Services platform which can replace traditional, appliance-based network equipment like routers, firewalls, etc.
Both Virtual Network Services and Secure Cloud Interconnect are key components of our Software Defined Networking strategy and help provide you with greater flexibility, visibility, and control over your network.
With Verizon Hosted Network Services, Secure Cloud Interconnect is available with Palo Alto and Check Point today. This single-tenant service can help provide additional protection for Secure Cloud Interconnect customer networks from threats that might originate on a shared cloud platform and is available with optional Verizon Managed Security Services (MSS) Analytics for heuristics and correlation analysis.
Note: The Hosted Network Services option is limited to Virtual Private Cloud (VPC) SCI Customer Connections.
No. Secure Cloud Interconnect can accommodate any port speed. However, some CSPs may limit their port speed, and you should discuss port speed limitations with your CSPs.
Every additional Cloud Service Provider (CSP) will require one or multiple SCI Customer Connections. If you have to add additional CSPs to your service, please contact your Verizon Account Team for more details, or you may also order the service through Verizon Enterprise Center portal.
You have the choice of three global consumption-based pricing plans:
- a Non-Committed Usage Plan,
- a Committed Data Plan,
- an Aggregated Billing Data Plan.
The pricing plans are designed to be flexible so you can choose the right plan for your exact requirements and environment. You can change your pricing plans on a monthly basis.
The amount of usage calculated each month is based on ingress and egress traffic from the SCI Customer Connection to the Cloud Service Provider (CSP).
- With the Non-Committed Usage Plan, you pay one flat rate for each gigabyte (GB) used regardless of volume. A non-recurring charge (NRC) also applies. The bill is calculated at the end of each month. If your traffic varies from day to day, you are more likely to benefit from this plan.
- If you have steadier data traffic patterns and prefer to commit to a certain level of monthly data traffic, the Committed Data Plan might be your best option. This plan, which works like a cell phone data plan, enables you to sign-up for a committed rate (monthly recurring cost). The rate per gigabyte (GB) decreases as the total commitment increases.
- If a Committed Data Plan structure is best for your needs, you may achieve even a lower cost structure and simplify your budget planning process by selecting the Aggregated Billing option. This option allows you to pay for a single Aggregated Billing Data Plan per Aggregated Billing Region (Asia Pacific, Europe Middle East and Africa, Latin America, and the United States). As noted above, overage charges apply when the data used exceeds the Aggregated Billing Data Plan option selected.
The following example illustrates how the Aggregated Billing works.
Suppose you have SCI Customer Connections in the following locations:
| Aggregated Billing Region | CSP A |
CSP B |
US |
New York |
Ashburn |
EMEA |
Frankfurt |
|
APAC |
Tokyo |
Hong Kong |
Without Aggregated Billing, you would have to estimate and monitor seven separate SCI Customer Connections to determine the right pricing plan.
With Aggregated Billing, you would be able to select one Aggregated Billing Data Plan for your U.S. sites: Cloud Service Provider (CSP) A sites in New York and Los Angeles and the Cloud Service Provider (CSP) B site in Ashburn; and a separate Aggregated Billing Data Plan for your APAC sites: CSP A sites in Tokyo and Sydney and the CSP B site in Hong Kong. Although Frankfurt would still be sized as a separate SCI Customer Connection, you would have the flexibility to move that connection to a Aggregated Billing Data Plan, if you launched another SCI Customer Connection in EMEA.
Verizon continually looks to broaden the list of approved CSPs, but if the CSP you need is not listed within this Welcome Kit, you would be unable to use them at this time.
For Secure Cloud Interconnect product planning, please let your Verizon Account Team know which CSP you would like Verizon to add to our offering.
Verizon’s agreement with our CSPs has a very broad scope of coverage globally, but there are select areas where the service may not be available.
If your desired CSP location is not covered by the current Secure Cloud Interconnect offering, please contact your Verizon Account Team for assistance.
You need to order a Private Wireless Gateway.
-
The major difference between Virtual Private Cloud (VPC) and non-Virtual Private Cloud (non-VPC) connections is that VPC connections do not traverse the Secure Cloud Interconnect Network Address Translation (NAT) device and the non-VPC connections do.
With the VPC configuration, the resources are assigned to the customer. Therefore, the customer can connect to those resources using Private IP addresses [Request for Comment 1918 (RFC 1918)] increasing the level of security.
With the non-VPC configuration, the resources used by the customer are shared and/or common to many of the CSP customers. Therefore, the CSPs require the customers to use public IP addresses. As a result, for Secure Cloud Interconnect requests to connect to non-VPC services, Verizon will provide a NAT service (at no additional charge) that will source the customer traffic before forwarding it to the CSP.
-
As part of our standard product offering for non-VPC services to a CSP, Verizon provides the necessary NAT feature and functionality. However, if you prefer, you may be able to provide your own NAT IP addresses instead of using Verizon’s public IP prefixes.
Customer Provided NAT feature enablement will remove the insertion of Verizon’s NAT functionality for non-VPC connections to the CSP. This provides you additional control of your network and communication to the CSP.
Customer action
Please note that with the Customer Provided NAT feature, you will be responsible for providing the necessary public IP addresses required for the NAT feature and “whitelisting” those addresses with your CSP. For Microsoft Peering (including Office 365), Microsoft may initiate a session from their cloud into your network. As such, NATing capability will be required in both directions if you provide your own NAT functionality. There are other CSPs that may also initiate sessions from their cloud into your network.
Note: With Customer Provided NAT, you are responsible for working with the cloud provider to ensure all NATing functionality is cared for. Verizon cannot manage your NATing with the CSP. You cannot have a mix of Verizon and Customer NATing on a single Secure Cloud Interconnect connection.
Note: If you choose to revert back to the Verizon-provided NAT, you would need to disconnect the service and reinstall the service with NAT functionality. Ask your Verizon Account Team for details.
-
Then you need to configure the required SCI Customer Connection to hub extranet with the Private IP VPN.
Please refer to the “Verification of Network Settings phase” subsection under the “Preparing for a Successful Delivery” section.
While most customers find the standard configuration meets their needs, there are some additional options for you to connect using more complex architectures.
For additional information about other options, contact your Verizon Account Team.
Your SCI Customer Connection order is visible in Verizon Enterprise Center portal if you have the proper entitlements.
There may be several reasons why you are unable to see your connection. One of the most common reasons is due to your Billing Account Number (BAN) not being associated with your credentials.
Please contact your Verizon Account Team for assistance.
If you have a question on your order during the ordering, please contact your Order Manager or your primary service point of contact.
After the order completion, please login to the Verizon Enterprise Center portal and contact customer support, or contact your Verizon Account Team.
At this time, Wide-Area Network (WAN) Analysis is only available for Private IP service but NOT for Secure Cloud Interconnect. Check with your Cloud Service Provider (CSP) for any WAN reporting functionality which they might offer.
Verizon’s Managed Services is not available with Secure Cloud Interconnect as the service is an un-managed product.
Your billing terms are outlined in your Secure Cloud Interconnect contract and the Verizon Services Agreement.
Your Order Manager will inform you of when your services will begin billing via e-mail. You can also check your bill 24/7 via Verizon Enterprise Center portal.
Online inquires for all Services: When viewing your invoice online in Verizon Enterprise Center portal, click “Create an Invoice Inquiry” from the Invoice Summary screen and follow the instructions to create and monitor an online inquiry.
To make any changes in your Data Plan with Secure Cloud Interconnect, you would need to submit a change order with your Verizon Account Team or directly in the Verizon Enterprise Center portal.
Services and/or features are not available in all countries/locations, and may be procured from in-country providers in select countries. We continue to expand our service availability around the world. Please consult your Verizon representative for service availability. Contact us.

